AvePoint wprowadza na rynek Elements – nowoczesną platformę do zarządzania wieloma tenantami (multi-tenant management), stworzoną z myślą o partnerach dostarczających rozwiązania i usługi wspólnie z AvePoint. Dzięki Elements zarządzanie dzierżawami klientów staje się prostsze, bardziej przejrzyste i efektywne.
W tym artykule:
Najważniejsze moduły AvePoint Elements:
- Command Centers – monitorowanie użytkowników, użycia subskrypcji oraz zarządzanie operacjami w AvePoint Confidence Platform
- Baseline Management – automatyczne wymuszanie konfiguracji narzędzi AvePoint dla klienta
- Workspace Management – zarządzanie obiektami M365 umożliwiające szybkie dostarczenie obsługi dla wielu klientów z jednego miejsca
- Change Management Communication – zautomatyzowane kampanie Change Management, których celem jest informowanie użytkowników oraz zmniejszenie ich niepewności
- Risk Management – zarządzanie ryzykiem przy użyciu wbudowanych w platformę funkcjonalności klasyfikacji zagrożeń
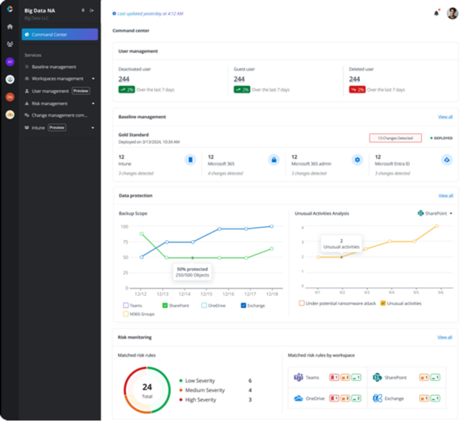
Command Centers – Pełna kontrola nad operacjami
Centra dowodzenia zapewniają jednolity widok danych klientów, umożliwiając monitorowanie wydajności, śledzenie subskrypcji i zarządzanie kluczowymi operacjami serwisowymi. Wgląd w czasie rzeczywistym i zaawansowana analityka pomagają optymalizować zarządzanie wieloma tenantami oraz zwiększać efektywność operacyjną.

Monitorowanie wydajności, śledzenie subskrypcji klientów i zarządzanie kluczowymi operacjami serwisowymi w Command Center
- Baseline Management — standaryzacja i bezpieczeństwo konfiguracji
Informacja: Moduł Baseline Management pozwala na automatyczne wymuszanie konfiguracji narzędzi AvePoint, zapewniając spójność ustawień bezpieczeństwa i zgodności we wszystkich tenantach M365. Umożliwia tworzenie i dostosowywanie wzorców konfiguracji, monitorowanie zmian oraz szybkie przywracanie ustawień do znanego stanu.

Zarządzanie konfiguracjami systemu w wielu tenantach
Workspace Management — zarządzanie przestrzeniami roboczymi
Dzięki scentralizowanemu hubowi Workspace Management możesz efektywnie monitorować i zarządzać przestrzeniami roboczymi, takimi jak Microsoft Teams czy SharePoint Online i używać zaawansowanego wyszukiwania, filtrowania i konfigurowalnych kolumn dla lepszego zorganizowania. Ponadto moduł umożliwia stosowanie polityk bezpieczeństwa, zarządzanie cyklem życia danych oraz szybką reakcję na zagrożenia cybernetyczne.

Intuicyjne przeglądanie statusu przestrzeni roboczych
Change Management Communication — skuteczna komunikacja zmian
Zautomatyzowane kampanie Change Management wspierają informowanie użytkowników o nadchodzących zmianach i zwiększają zaangażowanie interesariuszy. Moduł umożliwia centralne zarządzanie kampaniami, wysyłanie ukierunkowanych powiadomień za pośrednictwem SharePoint, Teams i e-mail oraz monitorowanie postępów w czasie rzeczywistym.

Zarządzanie komunikacją w tenancie M365 za pomocą dedykowanych narzędzi
Risk Management — wzmocnienie zgodności i bezpieczeństwa
Moduł Risk Management pozwala na skanowanie środowisk M365 pod kątem zgodności z ponad 80 znormalizowanymi zasadami bezpieczeństwa. Pomaga identyfikować i naprawiać potencjalne zagrożenia, chroniąc organizacje przed wyciekami danych, karami regulacyjnymi oraz uszczerbkiem na reputacji.

Obserwacja i analiza zagrożeń wraz z dostarczonymi rekomendacjami naprawy i reagowania
Wzmocnienie zarządzania dzięki skalowalnym rozwiązaniom
Platforma Elements to idealne rozwiązanie dla dostawców usług i resellerów, którzy chcą zwiększyć efektywność operacyjną, wzmocnić bezpieczeństwo oraz poprawić zarządzanie wieloma tenantami na dużą skalę. Automatyzacja, elastyczność i pełna kontrola nad środowiskami M365 to kluczowe korzyści, które pozwalają na optymalizację działań i dostarczanie jeszcze lepszych usług klientom.
Chcesz usprawnić zarządzanie tenantami i zapewnić klientom bezpieczeństwo, spójność i najwyższą jakość usług?
Skontaktuj się z nami i zobacz demo AvePoint Elements!